Podcast saat ini telah menjadi tren, di mana ada banyak kreator yang membuatnya di berbagai macam platform. Google sendiri selaku perusahaan teknologi tak mau kalah saing, perusahaan yang berbasis di Amerika Serikat tersebut juga sudah menyediakan platform podcast-nya sendiri.
Platform podcast yang dimiliki oleh perusahaan pimpinan Sundar Pichai tersebut bernama Google Podcast. Saat ini, Google Podcast bisa diakses oleh para pengguna Android dan iOS. Google Podcast sendiri sudah diluncurkan sejak tahun 2018 silam.
Baca juga: Tertarik Menjadi Podcaster? Mari Mengenal Podcast Terlebih Dahulu
Bantu Podcaster, Google Luncurkan Podcast Manager
Mengingat podcast telah menjadi sebuah tren, pihak Google pun berusaha untuk terus mengembangkan platformnya agar diminati dan digunakan oleh banyak orang. Dan upaya tersebut sudah dilakukan oleh Google di mana mereka baru saja meluncurkan fitur Podcast Manager.
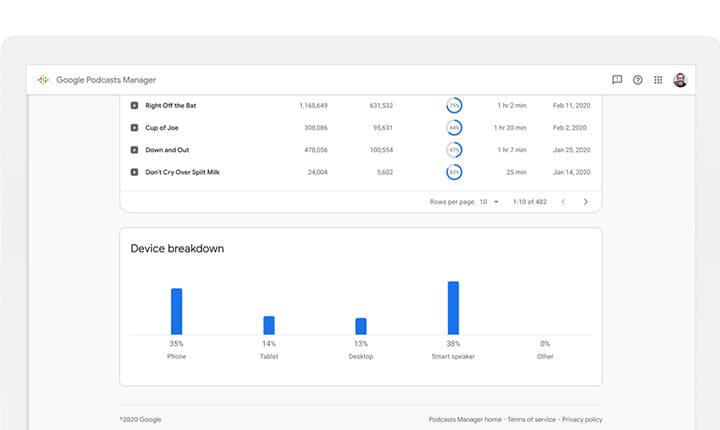
Podcast Manager adalah sebuah fitur atau alat yang memberikan laporan kepada para pembuat konten untuk mengetahui perilaku para pendengarnya dengan memberikan lebih banyak data tentang pendengar, yang berpotensi membantu para podcaster untuk menjual iklan, mencari tahu apa yang ingin didengar audiens mereka, dan membantu mereka menyusun acaranya lebih efektif.
Dengan adanya Podcast Manager ini, para Podcaster juga bisa mengetahui berapa lama waktu podcast mereka didengarkan, total waktu para audiens mendengarkan, serta perangkat yang digunakan oleh para pendengar dalam mengakses podcast.
Pihak Google sendiri nampaknya mulai serius memperbaiki platformnya yang satu ini. Seperti yang sudah diketahui, layanan podcast Google masih kalah saing dibandingkan dengan layanan lain dalam segi jumlah pengguna.
Baca juga: Podcaster Harus Tahu, Ini Daftar Aplikasi Penyedia Layanan Podcast
Google Podcast Juga Sudah Tersedia di iOS
Seperti yang dilansir dari GSM Arena, pihak Google telah menghadirkan podcast-nya di iOS. Berdasarkan laporan, podcast di iOS akan hadir dengan tiga halaman UI, yaitu tab home, tab search, dan tab activity.
Untuk tab home, halaman ini akan menampilkan semua podcast berlangganan dari para pengguna. Untuk posisi paling atas akan menampilkan podcast terbaru, sedangkan untuk posisi bawah akan menampilkan podcast yang diposting di waktu sebelumnya.
Untuk tab search, tab ini akan membantu para pengguna dalam melakukan pencarian, dan juga melihat semua podcast yang diurutkan ke dalam berbagai kategori. Di tab ini, para pengguna juga akan mendapatkan saran rekomendasi berdasarkan kebiasaan mereka.
Baca juga: Lama di Android, Google Podcast Akhirnya Hadir di iOS
Terakhir adalah tab activity. Di tab ini, para pengguna bisa melihat beberapa aktivitas mereka yang mencakup antrian, unduhan, riwayat jelajah, hingga mengelola langganan. Adapun peluncuran Google Podcast untuk para pengguna iOS sendiri masih sangat baru, di mana pihak Google telah meluncurkannya pada bulan Maret lalu di App Store.
